How to Choose Farm Wastewater Treatment Equipment? Low-Cost Solutions That Work
Managing wastewater on livestock and aquaculture farms is a growing challenge. Stringent environmental regulations, high operational costs, and the need for reliable treatment often put farm owners under pressure. Selecting the right farm wastewater treatment equipment without breaking the bank is possible if you understand key performance factors and where to find true value. This guide provides practical, field-tested advice for choosing low-cost agricultural effluent solutions that meet compliance standards and reduce long-term expenses.

Why Cost-Effective Wastewater Treatment Matters for Farms
Farms produce high-strength organic waste, suspended solids, and nutrients like nitrogen and phosphorus. Untreated discharge pollutes water bodies and leads to fines. However, many commercial treatment systems are too expensive for small or medium-sized farms. The key is balancing upfront investment with operational efficiency. Affordable livestock farm waste management focuses on modular designs, low energy consumption, and minimized chemical usage—without compromising effluent quality.
Key Factors to Consider When Selecting Equipment
Before comparing specific technologies, evaluate these four criteria. They directly impact both initial cost and total cost of ownership.
Wastewater characteristics: Flow volume, COD/BOD levels, total suspended solids (TSS), and pH. A simple test kit can provide baseline data.
Discharge standards: Local regulations (e.g., EPA, EU directives). Know your required BOD, COD, and TSS limits.
Available space and power supply: Some systems require large footprints or three-phase electricity.
Maintenance complexity: Can farm staff handle daily checks, or do you need automated controls?
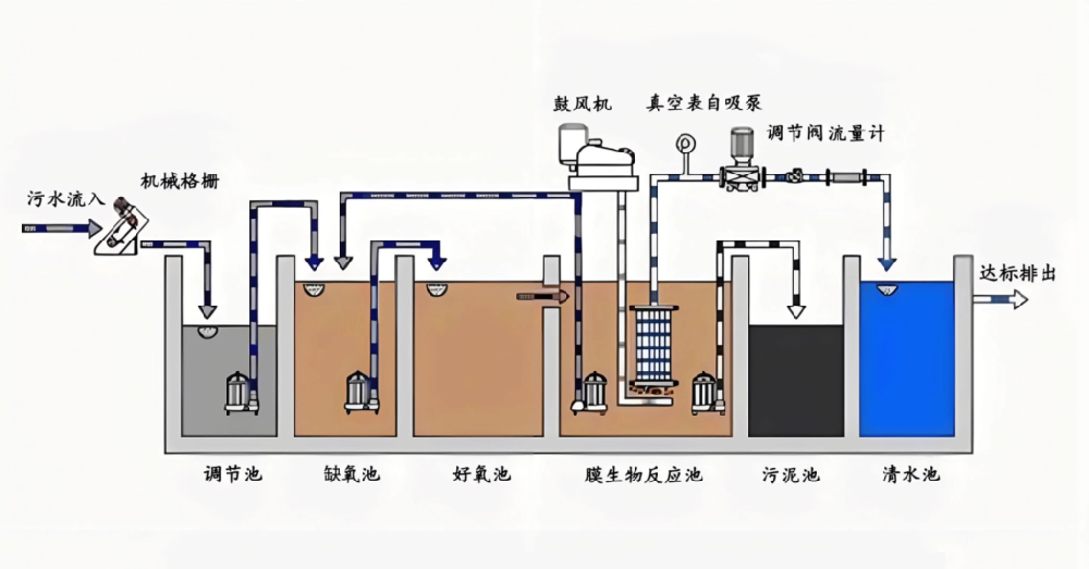
Common Technologies for Farm Wastewater Treatment (Cost Comparison)
Below is a comparison of widely used treatment methods. Each has specific cost profiles and suitability for different farm scales.
| Technology | Typical Initial Cost (per 10m³/day) | Operational Cost | Best For |
|---|---|---|---|
| Mechanical solid-liquid separator | Low to moderate | Very low (mainly electricity) | Initial solids removal, pig and dairy farms |
| Anaerobic digester (covered lagoon) | Moderate | Low, produces biogas | High-organic waste, large farms |
| Aerobic treatment (SBR, MBBR) | Moderate to high | Moderate (aeration energy) | Farms needing low effluent BOD/COD |
| Constructed wetland | Low (land intensive) | Very low | Farms with available land, warm climates |
| Integrated fixed-film activated sludge (IFAS) | High | Moderate | Space-limited farms requiring high treatment efficiency |
For many farms, a combined approach works best: solid-liquid separation followed by biological treatment. This hybrid design is the core of many economical wastewater treatment for farms projects.
Step-by-Step Strategy for Choosing Low-Cost Equipment
Follow this ordered process to avoid overspending on unnecessary features.
Characterize your waste stream – Measure daily flow and take composite samples for BOD, COD, TSS.
Set realistic treatment targets – Match equipment performance to discharge limits, not overkill.
Prioritize modular systems – Expandable units allow you to start small and add capacity later.
Request operational cost estimates – Power, consumables, and labor over 5 years are often higher than the purchase price.
Ask for references from similar-sized farms – Verify real-world performance and hidden issues.
Consider used or refurbished units – Only from certified suppliers with warranties.
Low-Cost Solutions That Actually Perform: A Closer Look
Based on recent field data, the most reliable low-cost agricultural effluent solutions combine:
Mesh or screw press solid-liquid separator (reduces organic load by 40-60%).
Anaerobic pre-treatment tank (captures biogas, lowers BOD).
Simple aerated lagoon or low-energy surface aerators.
Polishing pond or reed bed for final nutrient removal.
Such a sequence can achieve BOD below 30 mg/L and TSS under 50 mg/L at a capital cost 30-50% lower than packaged plants, especially if you reuse existing farm ponds.
Why Partner with an Experienced Manufacturer: Zhengzhou Puhua Technology
Selecting generic equipment from unknown suppliers often leads to high maintenance and early failure. Zhengzhou Puhua Technology is a well-established environmental equipment manufacturer based in Henan, China. They design and produce a full range of farm wastewater treatment equipment, dust removal devices (baghouse filters, RTO, RCO), desulfurization and denitrification systems, and VOCs treatment units. For agricultural applications, Puhua offers:
Customized compact treatment units for pig, poultry, and cattle farms.
Cost-effective solid-liquid separators and integrated aerobic tanks.
Low-energy aeration systems with durable components.
Full technical support from design to commissioning, plus training for farm operators.
Their approach focuses on reducing both capital and operational expenses, making affordable livestock farm waste management achievable for small and mid-sized farms. Many clients have reduced their treatment electricity costs by 25-40% after switching to Puhua’s optimized designs.
Practical Tips to Reduce Operational Costs Further
Even with the right equipment, daily habits influence total expenses. These five actions keep your economical wastewater treatment for farms truly lean.
| Action | Expected Savings | Difficulty |
|---|---|---|
| Regular solid separation maintenance | 15-20% lower aeration energy | Low |
| Timed aeration (based on load) | 20-30% electricity reduction | Medium |
| Reuse treated water for irrigation or washing | Variable, up to 50% water cost | Low |
| Train staff on sludge dewatering | Lower disposal fees | Medium |
| Monitor pH and temperature daily | Prevents upsets and fines | Low |
Common Mistakes to Avoid
Through hundreds of farm installations, specialists have identified costly errors. Avoid these traps when selecting your farm wastewater treatment equipment.
Buying undersized units – Peak flow days (e.g., cleaning cycles) will overwhelm the system. Add a 30% safety margin.
Ignoring sludge handling – Even low-cost systems produce sludge. Plan for drying beds or mechanical dewatering.
Choosing only by lowest price tag – Cheap pumps and blowers fail quickly in corrosive farm environments.
Forgetting about spare parts availability – Imported obscure brands may leave you stranded.
Final Recommendations for Farm Owners
Start with a clear wastewater audit. Then design a staged treatment train that matches your budget and land availability. For most small to medium farms, investing in a solid-liquid separator plus a simple aerated lagoon is the most practical low-cost agricultural effluent solution. If regulatory limits tighten later, you can add a polishing step or an MBBR module without replacing the whole system.
Reach out to experienced manufacturers like Zhengzhou Puhua Technology for a site-specific proposal. Their engineering team can simulate operational costs and help you select the right combination of separators, biological units, and optional disinfection. With proper planning and reliable affordable livestock farm waste management equipment, you can achieve compliance, protect local water sources, and keep your farm profitable for years.
Remember: the cheapest equipment is rarely the most cost-effective. Focus on total cost of ownership, durability, and after-sales support. A well-chosen system will pay back through lower fines, reduced water bills, and smoother farm operations.
Related Articles
-
Zeolite Fixed Bed+Catalytic Combustion Equipment (RCO)
[list:visits]
-
Resin desorption+condensation recovery equipment
[list:visits]
-
Cooking oil fume purifier
[list:visits]
Subscribe to Our Newsletter
Stay updated with the latest news and insights from Puhua Tech.